






SetSail Sales Analytics Suite
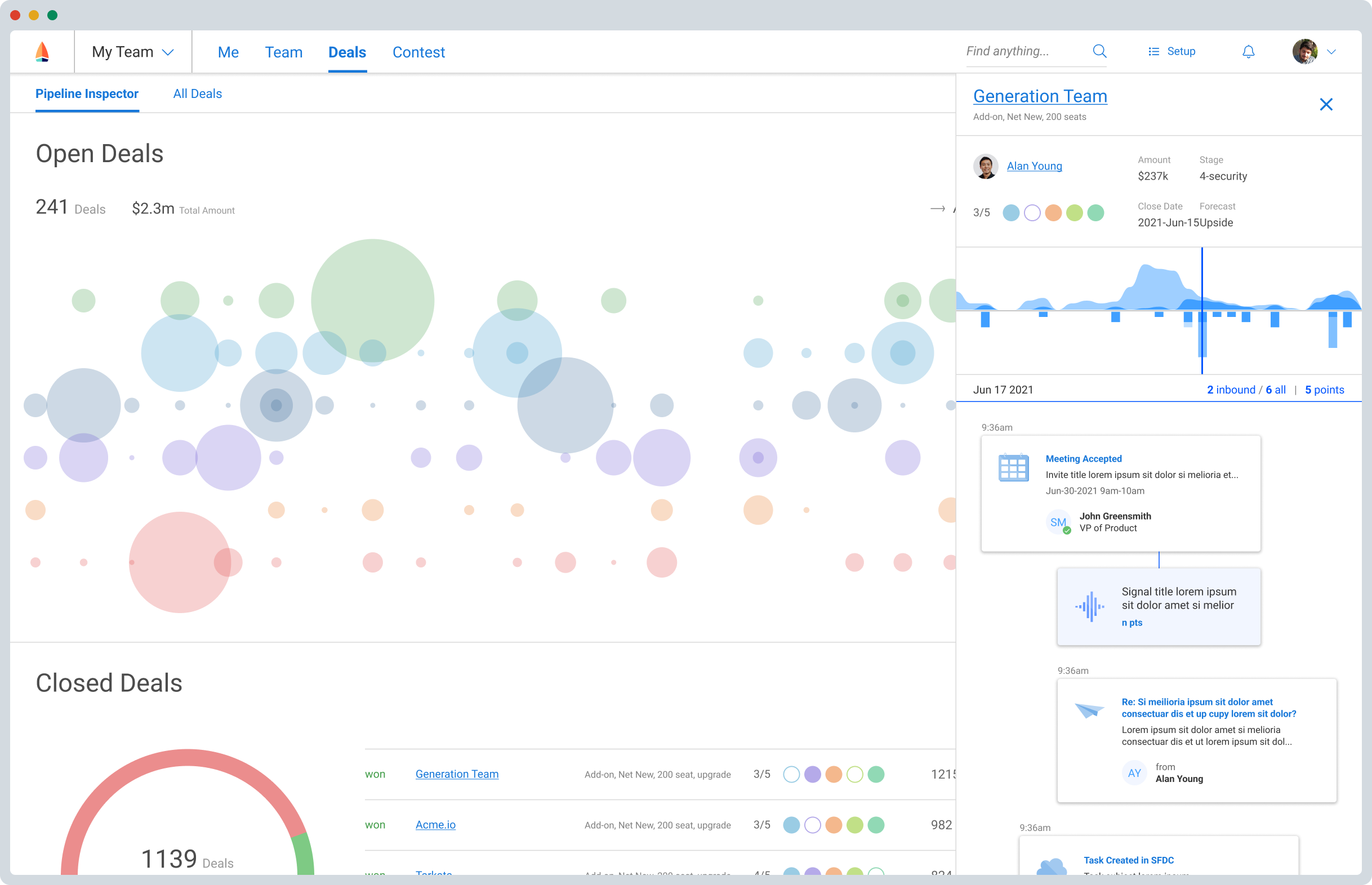
SetSail is a sales analytics company that helps enterprises use first-party behavioral data to drive revenue. After developing their first manager-facing deal inspection experience, I turned my sights to designing a platform user experience that would incorporate the rest of the features in the SetSail vision of data-driven decision making for sales.
In order to consistently communicate sales activity, key signals, team goals, and pipeline performance to managers and reps, I partnered with engineering to develop a design system with components for each concept.